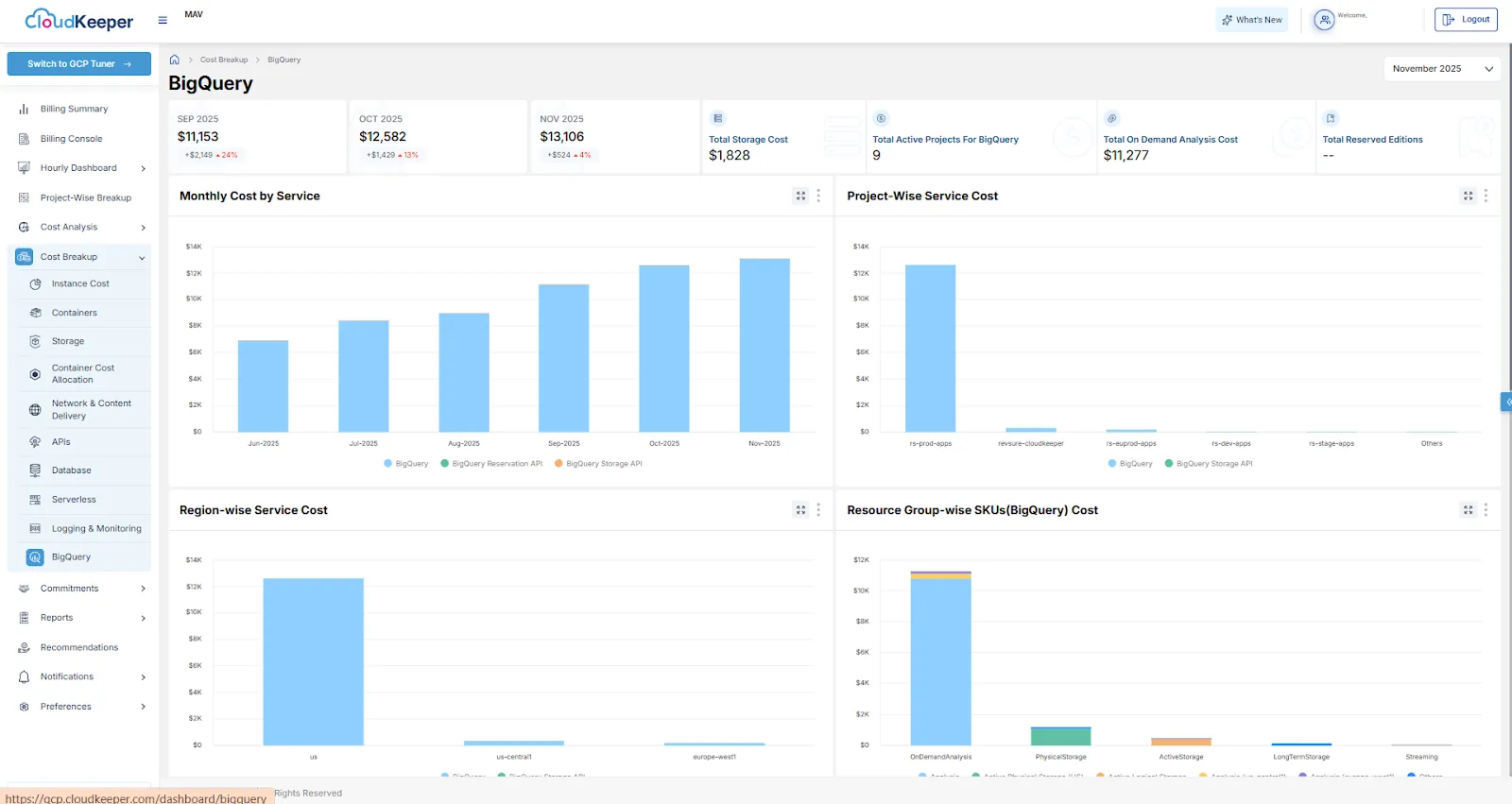
Cost Breakup Dashboard – Big Query (GCP)
Added a detailed cost analysis dashboard for BigQuery.

Billing Summary Revamp (AWS)
Redesigned Billing Summary for improved trend, forecast, and service-level visibility.

CloudKeeper LensGPT – CUR SideKick Integration
Integrated AI-powered billing assistant with Lens for natural language cost analysis.

Tuner - GCP Recommendations - OverProvisioned | Filestore
Identifies Filestore instances with consistently low capacity, IOPS, or throughput compared to their provisioned size. Rightsizing these instances helps reduce unnecessary storage and performance costs while maintaining required service levels.

Enhanced Excel Export for Recommendations
We have improved the Excel export functionality to make it more organized and user-friendly.

Tuner - GCP Recommendations - Cleaner | Persistent disk
Identifies non-boot Persistent Disks attached to VM instances that have shown near-zero read/write activity, indicating unused block storage. Detaching and deleting these idle disks (after snapshotting) helps eliminate unnecessary storage costs and keeps your environment clean and optimized.

Tuner - GCP Recommendations - Cleaner | Persistent disk
Identifies non-boot Persistent Disks attached to VM instances that have shown near-zero read/write activity, indicating unused block storage. Detaching and deleting these idle disks (after snapshotting) helps eliminate unnecessary storage costs and keeps your environment clean and optimized.

GCP Recommendations - Cleaner | Filestore
Identifies Google Cloud Filestore instances with zero read/write activity, helping detect storage that is incurring costs without being used. Removing these idle instances enables immediate cost savings and improves overall storage governance and environment hygiene.

Tuner - GCP Recommendations - Cleaner | Cloud VPN
Identifies VPN gateways with no traffic, which continue to incur hourly and IP costs despite being unused. Deleting these idle gateways and their tunnels after verification reduces unnecessary network charges and simplifies cloud infrastructure.

Tuner - GCP Recommendations - Cleaner | Cloud Run
Detects Cloud Run services with no requests, that may still be running instances due to min_instances or manual instance settings. Updating configuration or deleting these idle services reduces unnecessary compute, storage, and operational overhead.

Speak with our advisors to learn how you can take control of your Cloud Cost